Understanding your customer’s needs is the key to fostering lasting customer relationships. Among the most critical aspects of this understanding are ‘customer pain points’ – those specific problems, inconveniences, or frustrations that your customers face in their interactions with your product or service.
Identifying and addressing customer pain points can be a complex and elusive task for marketers. It requires a keen eye for detail and the right tools to decipher the often subtle signals that customers emit. This is where Pathmonk plays a crucial role.
In this technical blog post, we’ll embark on a journey to discover your customer pain points and explore how Pathmonk can help you in this endeavor. We’ll walk you through the process step by step, equipping you with the knowledge and tools needed to not only uncover these pain points but also transform them into opportunities for growth and improvement.
Table of Contents
Step by Step: Uncovering Customer Pain Points with Pathmonk
Identifying pain points using Pathmonk involves analyzing various data points to uncover areas where users may be encountering challenges or frustrations in their interactions with your website or application.
Here’s how you can use Pathmonk to identify pain points:
1. Bounce Rate Analysis:
Look at the bounce rate on your website. A high bounce rate indicates that users are landing on a page but leaving without engaging further. This could be a pain point if users aren’t finding what they expected.
To do this, access your Pathmonk account. In the Intelligence menu located on the left sidebar, navigate to the Buying Journey report.
Here you will be able to visualize your complete sales funnel, as well as the bounce rate of the visitors entering the awareness stage. You can compare data across different time periods to track changes in this crucial metric.
In the same report, delve deeper into the Buying Journey Details by accessing the Bounce Rate metric dropdown. This powerful feature allows for a granular analysis of bounce rates based on the sources of user acquisition. Easily filter the data by traffic source, channel, and campaign, providing you with comprehensive insights into user behavior and engagement patterns.


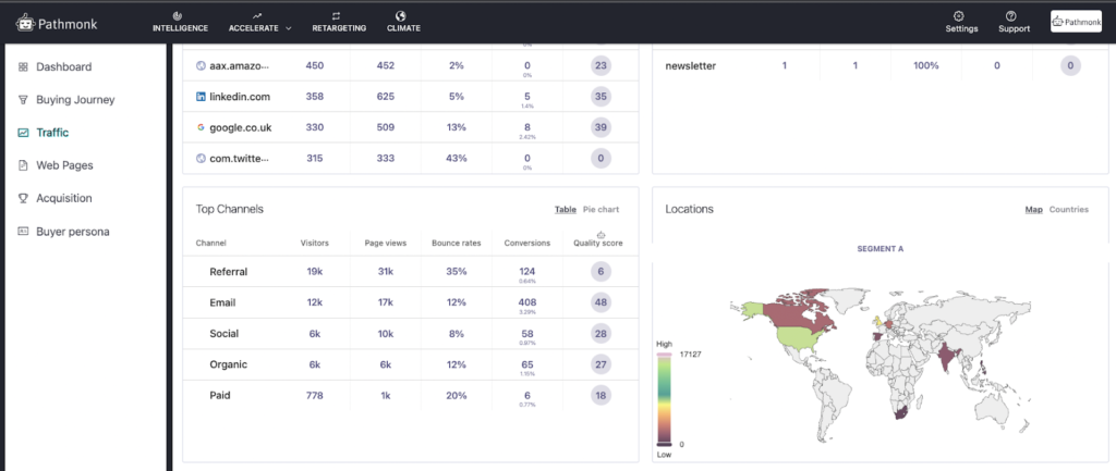
For a more comprehensive understanding of bounce rates, navigate to the Traffic report in the left menu. Scroll down to the Top Channels section to gain detailed insights into the performance of each channel. Uncover valuable data to optimize your user engagement strategies effectively.
Identify acquisition channels with exceptionally high bounce rates and investigate why users might be leaving. Is there a lower intent from users arriving via these sources, or is the content not aligning with their expectations based on their acquisition channels? Understanding these dynamics is crucial for optimizing user engagement and retention.
2. Top Visit, Entry, Exit, and Conversion Page Analysis:
Delve deeper in the Traffic report to see which pages exactly have the highest bounce rates, so you can brainstorm ideas for that content specifically. You can filter by most visited pages, top entry, top exit, and top conversion pages.



However, the most interesting part of the Traffic report to uncover user pain points is examining the Top Exit pages filter. These are the pages that lead to more exits, which can provide insights into where users are giving up or encountering issues.
Consider whether there are appropriate calls-to-action on exit pages or if there are elements that may be driving users away.

3. Detailed Page Information and User Flow Analysis:
Navigate to the Web Pages report in the left menu to delve deeper into your analysis. Here, you can access a detailed examination of all the pages identified in Step 2, gaining valuable insights into their performance and identifying potential issues.
Choose your preferred time period and select the specific page you wish to analyze. For a more comprehensive assessment, compare its performance with different time periods or other pages. This comprehensive approach enhances your ability to pinpoint and address any concerns effectively.

Continue scrolling down to access the Visited Pages section, which provides a visual representation of the paths users follow on your website. This visualization serves as a roadmap to pinpoint drop-off points and unexpected detours in the user journey.

Look for patterns where users may be getting stuck or not progressing to key conversion points.
4. Page Load Time and Performance:
In the Web Pages Report, use the page and server speed section to assess the load times of different pages on mobile and desktop devices. Identify any disparities in session duration and quality scores. Slow-loading pages can be a significant pain point for users.
Pain points may differ between mobile and desktop users, so tailor your optimizations accordingly. Also, consider optimizing pages with extended load times to enhance the user experience.
5. Understand Your Buyer Persona Do's and Don'ts
Access the Buyer Persona report and explore the ‘How to Target‘ section. Here, you’ll gain precise insights into how to effectively target your average customer, including which tactics you shouldn’t implement based on your persona behavior. Discover practical, actionable strategies to guide them toward conversion.
- Efficiency tip: Save time by creating a personalized report on the right side of the interface, allowing for easy access to your customer-pain-points report whenever needed.
Understanding Customer Pain Points and Why They Matter
Customer pain points, in essence, are the thorns in your customers’ sides – the issues, problems, frustrations, or unmet needs that they experience while interacting with your product, service, or brand.
This is why you should get a comprehensive understanding of your customer’s pain points:
- Product Improvement: Pain points often reveal opportunities for enhancing your product or service. Addressing these issues can not only satisfy existing customers but also attract new ones who share similar pain points.
- Competitive Edge: Identifying and addressing pain points can set you apart from competitors who may not be attuned to their customers’ needs. It can be a key differentiator in a crowded marketplace.
- Customer Retention: Solving pain points is an effective strategy for retaining customers. When you alleviate their frustrations, they’re more likely to stay loyal to your brand.
- Innovation: Customer pain points can inspire innovation. They lead to the creation of new features, services, or products that directly address the challenges customers face.
Types of Customer Pain Points
Customer pain points on a website can be categorized into several types.
Navigation pain points occur when customers struggle to find what they’re looking for due to poor site structure, unclear menus, or the absence of a search function. For example, a customer might find the categories confusing and give up searching for a product.
Speed and performance weaknesses arise when a website loads slowly or experiences downtime. A slow website frustrates users, who are likely to leave before engaging with the content.
Mobile optimization problems are common when websites aren’t optimized for mobile devices. This leads to a poor experience, with users finding it hard to read or interact with the site on their phones.
Content relevance and clarity are usually problematic when the website’s information is unclear, vague, or irrelevant. If users can’t understand the product or service offered, they may leave without making a purchase.
Call-to-action pain points occur when the next steps are unclear or ineffective. If a user can’t find how to sign up, buy, or request a demo, it creates friction and reduces conversion rates.
Search functionality pain points arise when the website’s search tool is ineffective, slow, or provides irrelevant results. This frustrates users trying to quickly find information or products.
Checkout process issues, particularly on e-commerce sites, occur when the checkout process is too long or complicated, leading to cart abandonment.
Security and trust pain points arise when customers feel uneasy about sharing personal or payment information due to a lack of trust signals, such as security badges or clear privacy policies.
Technical issues, like broken links, error pages, or malfunctioning forms, create a poor user experience. These problems make the website seem unreliable or difficult to navigate.
Accessibility challenges occur when the website isn’t designed for users with disabilities, making it hard for them to navigate or use the site.
Pop-ups and ads can frustrate users when they encounter too many interruptions while browsing. This includes auto-playing videos or constant pop-ups that detract from the content.
Lack of personalization pain points occur when a website fails to offer relevant or personalized content based on user behavior, making the experience feel generic and less engaging.
Pathmonk: The Solution for Understanding Your Customer Pain Points
Pathmonk provides you with a powerful lens into the actions and behaviors of your website visitors or platform users. It allows you to track how users engage with your content, where they spend their time, and what actions they take.
Pathmonk’s key features include:
- Cookieless Technology: Pathmonk operates entirely without cookies, ensuring strict adherence to changing privacy regulations. This sets it apart from traditional analytics platforms, making it a trusted choice for user data protection.
- Real-Time Analysis: We excel in real-time data analysis. Pathmonk continuously monitors and analyzes user interactions with your website, ensuring that the data you receive is both timely and accurate.
- AI-Driven Insights: At the heart of Pathmonk are cutting-edge artificial intelligence algorithms. These algorithms process data from various marketing channels and distill it into actionable insights, simplifying decision-making and optimizing marketing strategies.
- Precision in Attribution Modeling: Accurate attribution modeling is pivotal for assessing the performance of marketing channels and campaigns. Pathmonk’s AI-powered algorithm excels in providing precise attribution data for effective marketing optimization.
- Centralized Data Hub: Pathmonk serves as a single source of truth for data collection and analysis, simplifying the process of understanding user behavior, preferences, and conversion paths.
How Pathmonk Uncovers Customer Pain Points
Pathmonk has advanced capabilities that empower you to gain a granular understanding of your users’ paint points when visiting your website and optimize your approaches with precision in several key ways:
- Behavioral Analysis: Pathmonk uses machine learning to analyze user behavior data, identifying common sequences of actions that lead to conversions or, conversely, to abandonment. This helps you discover effective user pathways and areas that may need optimization.
- Page Activity: Pathmonk records what pages users visit, how often, and for how long. This information can help you understand what pages are most engaging and which might need improvement.
- Conversion Analysis: Pathmonk allows you to identify specific conversion events, such as sign-ups, downloads, or purchases. Understanding the conversion journey can help you optimize your sales funnel.
- Time-Based Trends: You can analyze data over time to detect trends in user behavior. For instance, you can identify seasonal patterns, changes in user preferences, or the impact of marketing campaigns on visitor engagement.
- Demographic Insights: You can gather information on your visitors’ demographics, including age, location, and device preferences. This data helps you tailor your content and campaigns to better match your target audience.
- Content Performance Analysis: By analyzing how different demographic segments interact with your content, you can adapt your messaging and content strategy to cater to specific audience preferences and pain points.
How to Add Pathmonk to Your Marketing Strategy
Step 1: Free Demo and Sign-Up
If you want a hands-on test of how Pathmonk works and what it can do for you, sign up for a Free Demo. This hands-on experience will provide you with valuable insights into how Pathmonk can work to your advantage.
Alternatively, you can directly start your journey with Pathmonk by signing up for an account.
Step 2: Onboarding and Installation
Once registered, the next step is to integrate Pathmonk with your platform.
The onboarding process has been designed to be exceptionally user-friendly, making it a self-service experience that ensures you’re up and running smoothly.
Step 3: Data Configuration
Your business is one-of-a-kind, and so are your objectives. We encourage you to customize your data collection settings to precisely align with your unique business goals. This level of customization empowers you to tailor your goals, ensuring that you receive the most relevant insights that will truly impact your success.
You have the flexibility to establish your goals using various methods: through a URL, a pixel that doesn’t rely on cookies, or by integrating with a third-party application.
Applying Pathmonk Customer Pain Points to Your Marketing Strategy
Once you’ve harnessed the power of Pathmonk to uncover customer pain points and gain valuable insights, the next crucial step is to translate this knowledge into actionable marketing strategies.
Here’s how you, as a marketer, can leverage the outcomes derived from Pathmonk:
- User Journey Optimization: Use Pathmonk data to map out the user journey and identify pain points. Streamline the user experience by removing obstacles and simplifying processes.
- Customer Support: Train your customer support team to address common pain points effectively. Provide them with insights from Pathmonk to assist users more efficiently.
- Proactive Engagement: Anticipate pain points by analyzing user behavior trends. Implement proactive engagement strategies, such as chatbots or pop-ups, to assist users before they encounter issues.
- Feedback Integration: Integrate user feedback collected through surveys or other channels into your customer experience improvement initiatives. This feedback can provide valuable context for addressing pain points.
- Feature Enhancement: Identify pain points that can be addressed through product or service improvements. Work closely with your product development team to implement enhancements that directly alleviate user frustrations.
- Customized Solutions: Consider offering different versions or packages of your product to cater to specific pain points of various customer segments. Highlight these tailored solutions in your marketing materials.
- Educational Content: Create content that educates users on how to best use your product or service to overcome their pain points. This can include tutorials, guides, and best practices.
- Feedback Loop: Encourage users to provide feedback on your product or service, and use this input to continually refine and adapt your offerings to better align with their needs.
Exploring Pathmonk Customer Pain Points Analysis Use Cases
Pathmonk is a powerful resource for analyzing and addressing customer pain points within various industries. Here are some compelling use cases for leveraging Pathmonk to uncover and alleviate customer pain points:
Technology and Software Solutions
- User Experience Enhancement: Use Pathmonk to identify pain points within your software or technology platform. Analyze user interactions to pinpoint where users may be experiencing frustration or challenges. This data can guide UX/UI improvements to enhance user satisfaction.
- Feature Prioritization: Understand which features or functionalities are causing confusion or dissatisfaction among users. Prioritize development efforts based on pain points to ensure your product aligns with user needs.
Retail and eCommerce
- Cart Abandonment Reduction: Analyze user behavior within your eCommerce platform to identify pain points leading to cart abandonment. Address issues such as unexpected fees, complicated checkout processes, or shipping concerns to reduce cart abandonment rates.
- Product Search Enhancement: Understand the customer journey when searching for products. Identify pain points related to search functionality, product categorization, or filtering options. Improve the search experience to help customers find what they’re looking for more easily.
Hospitality and Travel
- Booking Simplification: Analyze the journey of travelers booking accommodation or flights. Identify pain points such as confusing booking forms, hidden fees, or limited payment options.
- Guest Satisfaction: Explore the journey from a guest’s perspective during their stay. Uncover pain points related to room service requests, check-in/check-out processes, or communication with staff. Implement solutions to enhance guest satisfaction and loyalty.
Manufacturing and Supply Chain
- Order Tracking and Transparency: Analyze the B2B journey from the perspective of purchasers in the supply chain. Identify pain points related to order tracking, inventory visibility, or communication. Implement solutions such as real-time updates and transparent reporting to alleviate these concerns.
- Supplier Collaboration: Use Pathmonk data to understand the supplier’s journey. Identify pain points in communication, order fulfillment, or payment processes. Tailor collaboration strategies to address these issues and foster stronger supplier relationships.
Finance and Banking
- Account Management Ease: Analyze the B2B customer journey for corporate banking clients. Identify pain points related to account management, transaction tracking, or financial reporting. Develop intuitive digital tools and personalized support to simplify these processes.
- Risk Mitigation: Dive into the journey of businesses assessing financial risk. Uncover pain points in risk assessment, data analysis, or decision-making. Provide data-driven insights and tools to help clients mitigate financial risks effectively.
Marketing and Advertising Agencies
- Client Collaboration: Map the journey of businesses seeking marketing agency services. Identify pain points in collaboration, communication, or project management. Implement streamlined processes and tools to enhance client-agency interactions.
- Audience Understanding: Help clients understand the B2B journey of their target audiences. Identify pain points in audience segmentation, engagement strategies, or campaign performance measurement. Offer data-driven insights for more effective marketing strategies.
Understand how your prospects behave (in real time)
- Visualize how visitors move across your website
- Identify drop-offs and friction points instantly
- Turn journey data into actionable insights with AI